嗨,您好!欢迎来到中国区AWS APN动手训练营 ClickHouse On AWS

要完成标准训练营内容,大约需要2小时。

ClickHouse On AWS Cloudformation内嵌了27个shell脚本及部署代码,能帮助用户快速交付满足最佳实践的ClickHouse On AWS 架构,包括以下功能:
集群自动部署:通过自定义的参数选择自动交付clickhouse集群环境,用户可避免复杂交错的配置文件定义

S3分层存储:为用户自动配置并交付S3分层存储,定义clickhouse热数据在本地盘,海量数据已定到S3,实现低成本的海联数据仓库

最佳实践调参:模板在参数页面集成常用的14个调优参数进行解释和描述,每个重要的调优参数定义默认值以覆盖常见场景,用户可直接在模板中自定义,这将按自定义参数快速交付

立即可用:模板将依据用户所选择的demo data size创建示例表并完成数据加载。并提供若干SQL 示范方便用户进行测试 (ontime 数据集 500m / 10g / 100g)

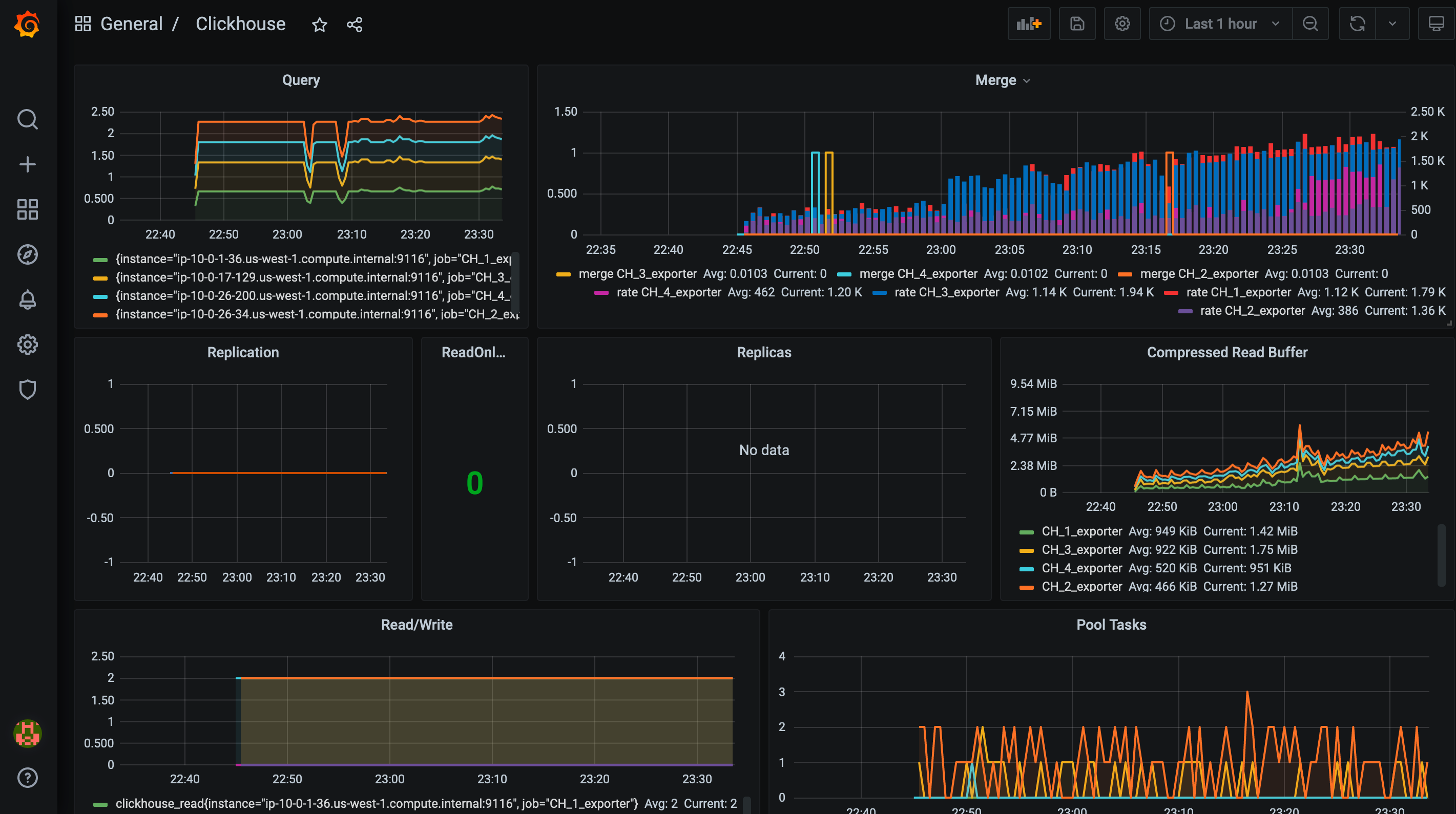
原生监控:模板将自动部署 Grafana 和 Prometheus,自动进行集群所以节点的配置、Prometheus的箭筒配置,并通过Grafana 实现 查询数量、慢查询、队列、缓存等DW业务维度可视化监控。

实现读写分离,可以自定义读分布式表,写副本表,从而减少数据再副本和分片之间移动,占用集群资源。是社区流行的最佳实践
users:
- name: "distributed"
to_cluster: "distributed"
- name: "replica-write"
to_cluster: "replica-write"
.......
clusters:
- name: "distributed"
nodes: [
"$CH_Cluster_shard1_replica1:8123",
"$CH_Cluster_shard1_replica2:8123",
"$CH_Cluster_shard2_replica1:8123",
"$CH_Cluster_shard2_replica2:8123"
]
.......
- name: "replica-write"
replicas:
- name: "replica1"
nodes: ["$CH_Cluster_shard1_replica1:8123", "$CH_Cluster_shard2_replica1:8123"]
- name: "replica2"
nodes: ["$CH_Cluster_shard1_replica2:8123", "$CH_Cluster_shard2_replica2:8123"]
.......

我们将使用cloudformation模板配置以下资源:
分层存储。单节点,2分片2副本,4分片2副本,10分片2副本。如果您选择单节点,将会在1个节点上部署所以内容,如果您选择2分片2副本,将创建4台clickhouse节点+3台zookeeper节点+1台DW admin实例+1台堡垒机实例chproxy (实现clickhouse读写分离,负载路由,查询缓存)Prometheus (实现clickhouse集群监控,他将监听并存储clickhouse各节点clickhouse_exporter和node_exporter的实时状态数据)Grafana (3000端口对外服务,用于clickhouse SQL Tools和Prometheus监控可视化)demosize参数创建表并加载数据,demosize:大 中 小 分别对应 500m/5g/50gAmazonSSMManagedInstanceCore权限以满足PVRE合规要求,请放心食用训练营目标受众是AWS用户解决方案架构师、运维工程师,合作伙伴架构师、售前工程师。
您需要在您的AWS账户中运行此动手训练营时所使用的AWS服务的成本支付费用。截至发布之日,按计划中的实验基准成本应为:
ap-northeast-1:
ap-northeast-2:
ap-southeast-1:
ap-southeast-2:
eu-central-1:
sa-east-1:
us-east-1:
us-east-2:
us-west-1:
us-west-2:
成本管理标签:我们建议您无论何时创建云资源,都对其进行标记。请您尝试在实验期间为实验资源设置统一的标记字段,例如项目:awschinaworkshop